Case Study: Telos Consilium USDT/USDC Stablecoin Pool Deployment
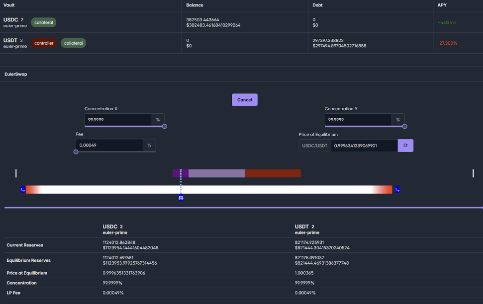
Deployment Configuration Summary
| Parameter | Value | Purpose |
|---|---|---|
| Capital | $100k | USDC/USDT pair on Ethereum mainnet |
| Leverage | 14.1x → 7.5x | Optimized for long liquidation horizon + bidirectional flexibility |
| Concentration | 99.99% | Balanced price impact (less aggressive than 99.995% historical setups) |
| Fee Structure | 0.001% (0.1bp) | Competitively undercuts Maverick while avoiding out-of-range liquidity |
| Price Anchor | 0.999814 | Market equilibrium to prevent immediate arbitrage |
Key Milestones
With only $100k NAV:
- $2M Volume in 3 days
- $1.35M swap facilitated: View on Etherscan
- $700k swap facilitated: View on Etherscan
TelosConsilium USDC/USDT Pool on Maglev UI
Key Technical Achievements
1. Leverage Optimization
- Initial 14.1x leverage with >1yr liquidation buffer
- Mid-deployment shift to 7.5x for enhanced bidirectional swapping capacity
2. Competitive Fee Strategy
- 0.1bp fee undercut Maverick by 10x while maintaining in-range liquidity
- Addressed competitor's "out-of-range" service limitation
3. Anti-Arbitrage Mechanism
- Precision price anchor at 0.999814
- Zero immediate arbitrage volume post-launch (validated via Etherscan)
Interested in Euler Swap?
This documentation was authored by Telos Consilium, a Web3 service provider mandated by the Euler team to create onboarding and educational materials for this product.
If you're interested in integrating, experimenting with, or building on top of Euler Swap, feel free to reach out—we'll be happy to assist and guide you through the process.
Contact us at Telos Consilium →